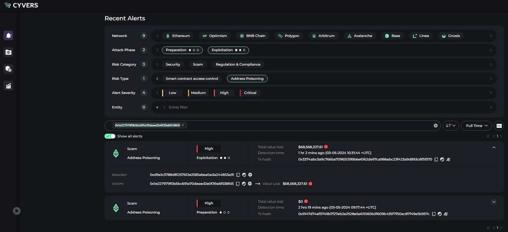
Das Wallet eines unbekannten Händlers hat nach einem Cyberangriff mehr als 97 % seines Portfolios verloren.


Wie ist es in diesem Fall passiert?
In diesem Fall erhielt der Händler unwissentlich WBTC von einer kompromittierten Adresse. Beim Versuch, sein Geld zu transferieren, transferierte er auch das manipulierte $WBTC , was den bösartigen Smart Contract auslöste und sein Geld aufzehrte.
Der Verlust von 68 Millionen USD ist ein schwerer Schlag für den einzelnen Händler und dient allen Kryptowährungsnutzern als Warnung. Es ist wichtig, proaktive Schritte zum Schutz Ihrer digitalen Vermögenswerte zu unternehmen und sich der potenziellen Risiken in diesem sich ständig weiterentwickelnden Bereich bewusst zu sein.
Hier sind einige Tipps, wie Sie sich vor Adressvergiftungsbetrug schützen können:
🔸Vorsicht bei unbekannten Adressen: Senden oder empfangen Sie keine Kryptowährungen von Adressen, die Sie nicht kennen.
🔸Überprüfen Sie Transaktionen doppelt: Überprüfen Sie vor der Bestätigung einer Transaktion sorgfältig die Zieladresse und den Betrag.
🔸Verwenden Sie seriöse Wallets: Speichern Sie Ihre Kryptowährungen in seriösen Hardware- oder Software-Wallets, die starke Sicherheitsmaßnahmen implementieren.
🔸Bleiben Sie informiert: Bleiben Sie über die neuesten Betrügereien und Angriffsmethoden im Bereich der Kryptowährungen auf dem Laufenden.
Informationsquellen:
https://twitter.com/CyversAlerts/status/1786363410243858869
https://coinstats.app/address/0x1E227979f0b5BC691a70DEAed2e0F39a6F538FD5/


