BTC是最大的meme试验品,这是一个无可争议的事实。加密市场就是一个巨大的资金盘,里面讲述着各种不同的故事,有金融大佬对抗现实世界货币通胀的理想,有代码技术大佬对去中心化代码极客精神的追随,有BTC矿工对产量有限供应的迫切索取,有普通社区玩家对共识精神的极致追求。
出现一个新叙事,讲述一个新故事,最后伴随着上涨下跌的周而复始,不断有新的玩家进进出出,伴随着一个一个的造富神话的出现,才会不断有新的用户前赴后继的涌入,资本的嗜血性,人性的欲望,被无限的放大,正是有这些元素,才不断推动加密市场的迭代和变化,金钱永不眠!
meme币的兴起是加密货币发展的必然产物。最早真实意义的山寨meme币鼻祖要算狗狗币DOGE,当时正是因为狗狗币线上线下社区群体特别大,才上线了币安交易所,后面的故事就是马斯克喊单狗狗币,造就了第一波儿几百倍的财富神话,然后就是50万倍SHIB的财富神话,接着就是PEOPLE、 FLOKI、PEPE、WIF等一些出圈的meme币。名人喊单效应出圈是meme最早的爆火模式,核心还是出现了强大的挣钱效应,一直拉盘一直新高,所有早期参与的人都有丰厚的利润,社区情绪FOMO到顶点,上涨才是最好的宣传名片,社区才是最核心的上涨力量,持有曝光布道才是可持续性的方式。
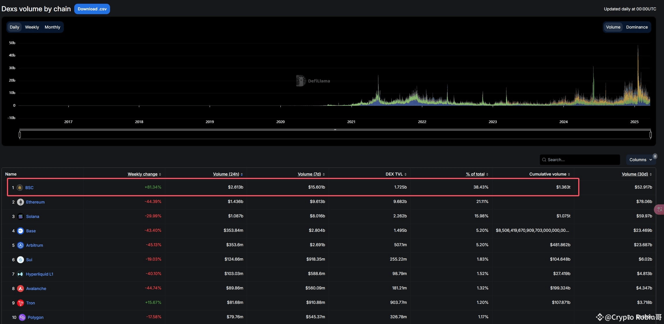
从SOL链和ETH链的meme之风开启,现在轮到了大表哥和一姐开始后发制人的BSC系meme风的接力,一轮接着一轮的信息爆炸,给了市场造福的新机会,有梦才会有未来!自从大表哥和一姐亲自下场为BSC系的meme造势后,BSC链上的周交易量已经达到了15.6B美金的,创造了历史,周增长率达到了惊人的81.34%,而BSC链上的DEX交易所PancakeSwap的月收益已经超过SOL链上最大的DEX交易所Jupiter成为了第三,前两名的是稳定币项目Tether和Circle,数据说明一切!


早期的meme炒作可能就是一个图片,一句话,一个梗,到后期就开始炒作有实际应用的meme项目,当时SOL链和Base链的meme发展就是延续这样的轨迹,核心还是需要有真实有价值的项目去BSC链上发展耕耘,这样BSC系才会绿水长青!据Rootdata 数据,目前BSC链已获融资、尚未发币且仍在运营的项目有201个,其中不乏被Binance Labs(现 YZi Labs)、Polychain等机构支持的明星项目。这些项目涵盖DeFi、跨链流动性、AI 计算等多个领域,代表着BSC生态的长期发展方向。
目前币安重新开启了链上投票活动:
https://www.generallink.top/zh-CN/square/post/21761942594842

投票截止日期是3月27日 01:00,从目前的投票结果看,前五名是BANANA31、SIREN、mubarak、BROCCOLI714、TUT,从票选结果看,BANANA31是遥遥领先的。

投票上币的8个币都是BSC系的meme币,都已经上线了币安钱包Alpha和币安合约:
#banana31 BANANA31(一个 BNB 链上的meme币,灵感来自“Banana for Scale” 笑话)
2014年11月18日上线,项目已经建设了4个月,不属于速通盘,获得了Four.meme的投资,也获得了Unicorn Verse 的200 万美元来支持 AI Agent 的生态拓展,社区基础比较强,目前市值是5350万美金左右;
SIREN(完全链上部署的 AI 分析师)
2025年02月09日上线,项目运行才一个半月左右,项目运营时间很短,目前市值是5500万美金左右;
#MUBARAKUSDT Mubarak (在阿拉伯语中意为“受祝福的”,常用于节日问候)
2025年03月13日上线,项目运行不到一周,属于速通盘,目前市值是1.25亿美金左右;
#broccoli714 BROCCOLI714 (一个关于CZ的狗 Broccoli 的 meme 代币)
2025年02月13日上线,项目运行才一个半月左右,项目运营时间很短,目前市值是4700万美金左右;
TUT(一个部署在 BNB Chain 上的测试代币,专为展示如何通过教程在该链上发行代币而设计)
2025年02月08日上线,项目运行才一个半月左右,项目运营时间很短,目前市值是2500万美金左右;
BID(CreatorBid 是 AI Creator Economy 的中心)
2025年01月23日上线,项目运行有2个月左右,项目运营时间很短,目前市值是4300万美金左右,链上总流动性为127万美金;
#KOMA🔥🔥🔥 KOMA(一个 BNB Chain 上狗狗主题的 meme 币)
2014年10月09日上线,项目已经建设了4个半月,不属于速通盘,社区基础比较强,目前市值是2300万美金左右;
BROCCOLF3B(一个关于CZ的狗 Broccoli 的 meme 代币)
2025年02月13日上线,项目运行才一个半月左右,项目运营时间很短,目前市值是1800万美金左右,社区实力一般;
#WhyAlwaysMe WHY(一个 BNB 链上的大象 meme 币)
2024年04月05日上线,项目已经建设快1年时间,不属于速通盘,社区基础比较强,目前市值是3300万美金左右,链上总流动性为965万美金;
能获得币安投票上币资格的项目,对项目而言本身就是一种认可,第一期投票获得能获得最终胜利上线币安现货区的就只有2个项目,非要在里面说说哪些项目的硬实力比较强,属于长期建设的,还是需要仔细来分析的。
BANANA31确实是一个值得关注的项目,已经建设了4个多月,不管是项目的发展轨迹,还是拿到最终投资结果,都是不容小视的存在;
https://x.com/bananaBSC_CN/status/1902758722604236814
链接里面的介绍就是BANANA31项目的前世今生,十分详细,值得品味;

KOMA项目也是建设了4个多月,社区基础很强大,BNBChain第一档,唯一没上现货的选手就是KOMA,能经历时间洗礼活下来的项目,都是有价值的;

WHY项目也是建设快1年时间了,是BSC系meme最早的一批项目,第一个拿到BSC系的资金扶持,链上交易手续费全部销毁,已经销毁了2000多个BNB的手续费了;
https://x.com/EIiLiang/status/1902686250668368351
上面是介绍WHY整个发展规矩的链接;

项目的价值是需要通过时间来检验的,建设时间和所取得的成果才是考验项目的试金石,获得外部投资并有自己独有的发展路径,才能最终走的更远。新的meme项目热度肯定是会比一些老项目更强的,市值也比其他老项目要高很多,但是速通盘能不能经受住市场的考验?快上快下不如细水长流,耐心资本,长期建设,才能走的更远!
重新来了解一下这些项目,为你喜欢的项目投票吧!
https://www.generallink.top/zh-CN/square/post/21761942594842