Lighter, l'échange décentralisé de contrats à terme basé sur la couche 2 d'Ethereum, a connu un début difficile en 2026. Le projet a été officiellement lancé le 30 décembre 2025, accompagné de son jeton natif $LIT, dont 25 % de l'offre ont été distribués via un airdrop aux utilisateurs précoces. Bien que le lancement ait initialement suscité un fort enthousiasme — faisant passer le cours de LIT au-dessus de 4 $ — cette montée a été de courte durée.
En quelques jours, une forte pression de vente a fait chuter le jeton de près de 20 % en une seule séance. La baisse ne s'est pas arrêtée là. Le 13 janvier, $LIT a affiché un nouveau plus bas historique d'environ 2,05 $, prolongeant ses pertes hebdomadaires à près de 30 %. La forte correction semble être motivée par un ralentissement de l'activité sur la chaîne de blocs ainsi que par une vente agressive liée aux airdrops.
Source : Coinmarketcap
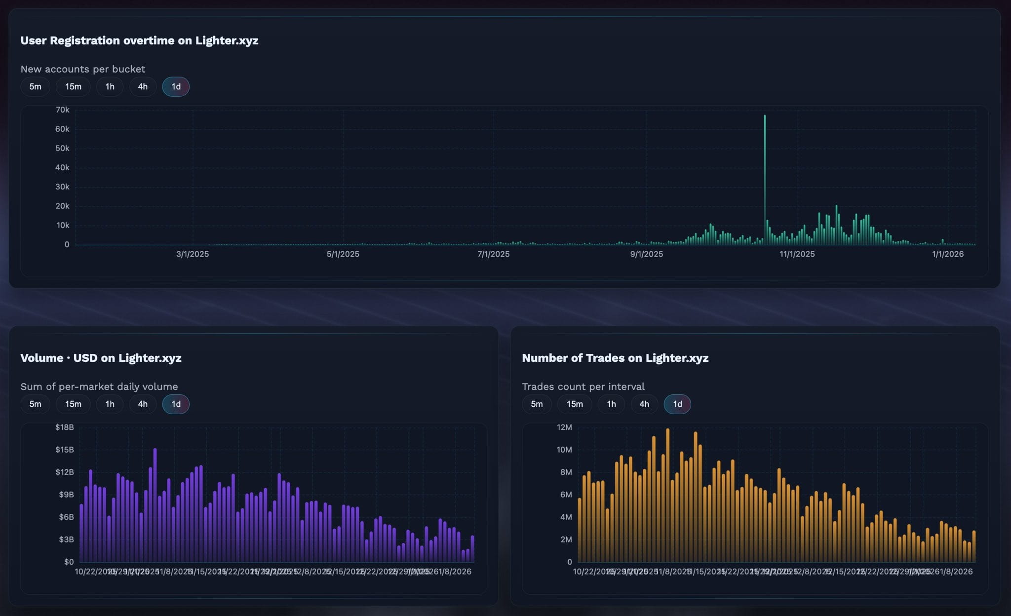
Des métriques sur la blockchain en baisse signalent une perte de momentum initial
Les dernières données sur la blockchain partagées par le trader crypto @KAIZ3NS montrent un ralentissement marqué des indicateurs clés d'activité de Lighter. Les inscriptions d'utilisateurs nouveaux, le volume de trading et le nombre total d'opérations exécutées ont tous tendance à baisser après avoir atteint un pic peu après le lancement.
Le graphique des inscriptions d'utilisateurs met en évidence une forte augmentation au cours des premières semaines, suivie d'une baisse progressive au fil du mois de janvier. De même, le volume quotidien de trading et le nombre d'opérations sur Lighter.xyz ont fortement diminué par rapport à leurs pics initiaux. Ce ralentissement reflète probablement un schéma familier post-distribution, où les chercheurs de bénéfices à court terme réaffectent leur capital vers de nouveaux protocoles offrant des programmes de récompenses frais.
Données DEX de Lighter / Source : @KAIZ3NS (X)
En termes simples, la hype initiale a attiré les utilisateurs rapidement — mais les maintenir engagés s'est révélé plus difficile une fois que l'excitation autour de la distribution gratuite s'estompée.
La vente liée à la distribution gratuite pèse encore sur le prix
Une pression supplémentaire sur le prix de LIT provient de la vente continue par les bénéficiaires de la distribution gratuite. Selon les données en temps réel de Qwantify, seuls 51 % de l'offre de LIT distribuée sont actuellement détenus. Les 49 % restants ont été partiellement ou entièrement vendus.
Curieusement, les données montrent également que la vente n'a pas été entièrement unidirectionnelle. Sur les 49 % vendus, environ 27,69 % ont déjà été rachetés, ce qui suggère que certains traders tentent de revenir à des niveaux plus bas plutôt que d'abandonner complètement le jeton. Toutefois, l'effet net reste baissier à court terme, car la distribution continue de limiter la hausse.
Source : qwantify
Ce niveau de soutien peut-il déclencher un rebond de soulagement ?
Malgré les fondamentaux faibles à court terme, le tableau technique commence à montrer des signes précoces de possible stabilisation.
Sur le graphique 4 heures, LIT semble former un motif de triangle baissier, une structure souvent associée à l'épuisement de la tendance en baisse. La dernière chute a poussé le prix vers la zone de 2,05 $, un niveau qui correspond à la limite inférieure du triangle et a commencé à agir comme un soutien provisoire.
Graphique 4H de Lighter (LIT) / Coinsprobe (Source : Tradingview)
Si les acheteurs parviennent à défendre ce niveau, LIT pourrait connaître un rebond de soulagement vers la limite supérieure du triangle baissier, actuellement située autour de 2,70 $ à 2,75 $. Un tel mouvement n'impliquerait pas une inversion complète de la tendance, mais pourrait offrir une récupération à court terme après des semaines de vente soutenue.
Les indicateurs de momentum suggèrent également une possible pause dans la pression à la baisse. Le MACD sur le cadre horaire 4 heures semble être en train de se stabiliser, avec une baisse progressive de la dynamique baissière. Bien que cela ne suffise pas à confirmer une inversion, cela appuie l'idée que la pression de vente pourrait perdre de sa force aux niveaux actuels.
Conclusion
La phase post-lancement de Lighter s'est caractérisée par un cycle classique de distribution gratuite : une forte hype au début, une distribution rapide, puis une activité sur la blockchain qui se ralentit. La chute jusqu'à de nouveaux plus bas historiques reflète une pression de vente réelle plutôt qu'un simple événement de liquidation. Toutefois, avec un niveau de soutien clé qui se forme près de 2,05 $ et des indicateurs techniques montrant des signes précoces de stabilisation, LIT pourrait approcher un point où une rebond à court terme devient possible — à condition que les conditions du marché global ne se détériorent pas davantage.
Pour l'instant, LIT reste un actif à haut risque, en phase initiale, où l'opinion publique peut changer rapidement. La manière dont ce soutien se maintiendra ou se brisera définira probablement le prochain mouvement majeur.
Avertissement : Les opinions et l'analyse présentées dans cet article sont à titre informatif uniquement et reflètent la perspective de l'auteur, sans caractère d'avis financier. Les modèles et indicateurs techniques évoqués sont sujets à la volatilité du marché et peuvent ou non produire les résultats escomptés. Les traders doivent effectuer leurs propres recherches indépendantes et prendre des décisions conformes à leur propre tolérance au risque.

