
I rialzisti di BNB hanno mostrato una posizione dominante spingendo i prezzi verso l’alto mentre la maggior parte delle principali monete si trovava ad affrontare pressioni di vendita.
La necessità di utilizzare lo yield farming su Binance Smart Chain potrebbe essere uno dei motivi principali alla base del rally di BNB.
La moneta nativa di Binance Smart Chain, BNB, continua a crescere anche se il resto del mercato fatica a mantenere lo slancio rialzista. Si è rafforzato sullo slancio acquisito durante il fine settimana, ma c’è un fattore chiave dietro questa esaltante espansione.
La domanda di coltivazione del rendimento su BSC è stata il principale motore che ha aiutato BNB a continuare a crescere questa settimana. Soprattutto dopo l'annuncio di Binance riguardo al lancio del Token SCR di Scroll su Binance launchpool. Si riporta che le balene stiano acquistando BNB per sfruttare il rendimento di Scroll.
Bitcoin ed ETH hanno subito flussi in entrata e uscita martedì 8 ottobre, portando a un calo di prezzo nelle ultime 48 ore. BNB è riuscito a crescere nello stesso intervallo di tempo grazie a una domanda sostenibile. Al momento della pubblicazione, era scambiato a 580 USD dopo un aumento di quasi il 3% martedì.

Fonte: TradingView
L'espansione rialzista ha anche aiutato BNB a registrare un aumento di oltre il 6% negli ultimi sette giorni. Questo lo ha reso il vincitore più grande nella lista delle 10 criptovalute principali per capitalizzazione di mercato.
Si noti che il prezzo di BNB al momento della pubblicazione era a solo 3,44% dal target di 200 USD. Perché è importante? BNB ha avuto difficoltà a spingere il prezzo oltre il range di 200 USD negli ultimi tre mesi.
Ci è riuscito molte volte, ma ogni volta ha dovuto affrontare un aumento della pressione di vendita. BNB farà un passo indietro ancora una volta o manterrà il trend sopra i 600 USD questa volta?
BNB può mantenere il trend rialzista?
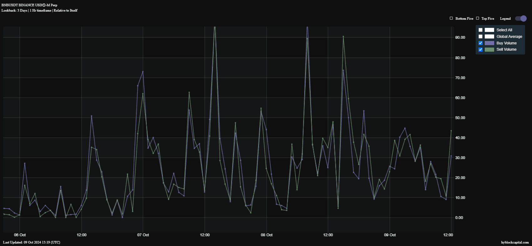
Questa criptovaluta sta sicuramente per affrontare una certa pressione di vendita se il suo attuale slancio si affievolisce. L'osservazione del volume degli acquisti e delle vendite on-chain mostra che la pressione di vendita sembra aumentare negli ultimi 2 giorni.

Fonte: DeFiLlama
La pressione di vendita è superiore alla pressione di acquisto, suggerendo che BNB potrebbe affrontare ulteriori ostacoli nel suo cammino verso i 200 USD. Tuttavia, ciò dipenderà dal fatto che la domanda possa raffreddarsi, aprendo la strada ai ribassisti per prendere il controllo.
La performance di BNB è anche caratterizzata da un certo recupero dell'attività della rete on-chain di BNB. Le transazioni sono migliorate da un minimo settimanale di 3,16 milioni di transazioni il 5 ottobre a 3,65 milioni di transazioni il 9 ottobre.

Fonte: HyblockCapital
Le commissioni sulla rete hanno mostrato un miglioramento negli ultimi 3 giorni dopo essere diminuite dalla fine di settembre. Le commissioni giornaliere sono scese a 306.000 USD durante il fine settimana e da allora sono aumentate a oltre 350.000 USD, riflettendo un recupero nell'attività della rete.
#tintucbitcoin #Write2Win #AirdropGuide #BinanceTurns7 #MarketDownturn


